
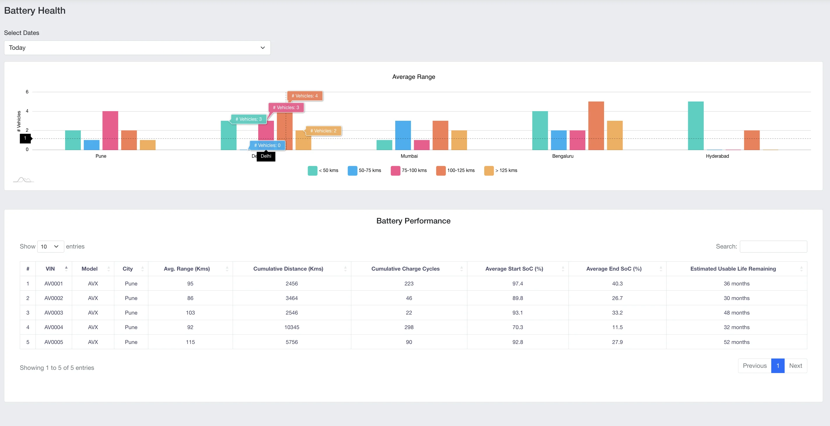
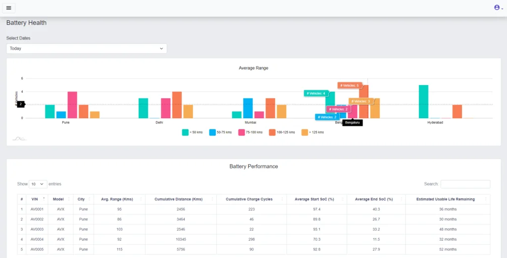
Battery Analytics in India’s EV Ecosystem: What’s Missing, and How to Fix It
Smart OEMs, fleet operators, and battery-as-a-service players use real-time battery analytics to improve product design, reduce warranty costs, and ensure optimum performance. However, most are











